Форум піднявся з коми

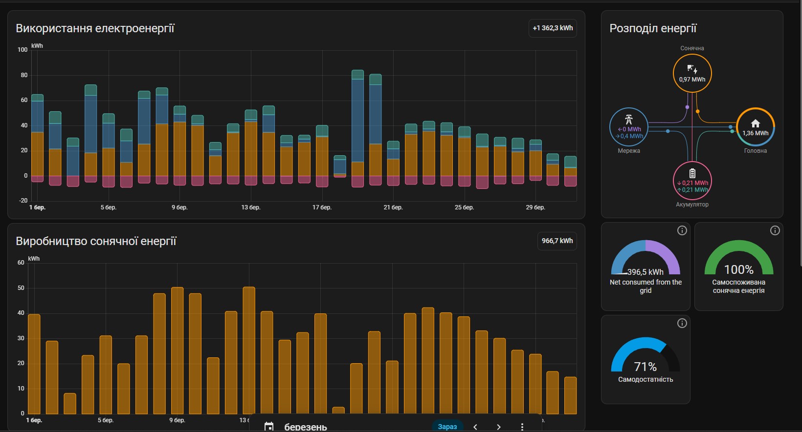
Так як рік пройшов, то викладу деяку статистику по сонячній станції(4,25кВт панелей)
Може кому буде цікаво.

2025_4_25.jpg (112.92 KiB) Просмотров: 1162
В перший місяць включено ще й споживання грудня минулого 2024року, так як розумний будинок я підключив десь в перших числах 2025 року і воно взяло загальне споживання з регістрів інвертору.
Сильно це картину не змазує.
Висновки можна зробити по картинці. 3 місяці на рік толку з сонячної станції майже ніякого. Враховуючи власне споживання та КПД при всяких перетвореннях можна сказати, що ці місяці станція працює в 0.
Влітку станція забезпечує домогосподарство повністю. За рік економії ~9 тис. грн. При затратах близько 100 тис рахуйте окупність

Але при відключеннях міряти економію в гривнях ... Можливість спокійно працювати коштує набагато дорожче.
Так що можу рекомендувати ставити по можливості собі такі станції і не залежати від дій кремлівського підара.